Поисковая выдача меняется — это уже не только органические позиции и контекст, но и новые элементы, которые конкурируют за внимание пользователей и могут стать точками роста трафика: ИИ ответы, динамические места, товарные блоки («Популярные товары», «Популярные цены»).
В ноябре 2025 мы существенно обновили функционал SEOWORK – пользователи платформы могут отслеживать и контролировать всё, что происходит в выдаче.
Новые возможности платформы Станислав Поломарь, CEO SEOWORK / DATAFORCE, представил 11 ноября на онлайн-трансляции. Собрали для вас обзор в этой статье.
Новые модули SEOWORK
В SEOWORK было запущено пять новых разделов — все можно найти в меню «SEO 360»:
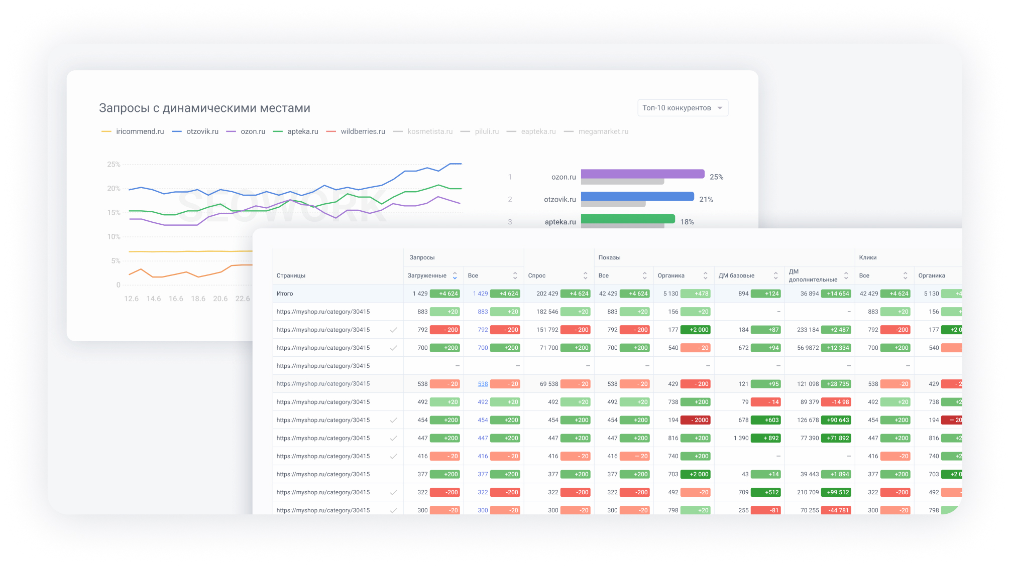
#1 Динамические места: мостик между SEO и контекстом
🔗 Что такое Динамические места и как их анализировать?
Динамические места (ДМ) позволяют дешевле покупать недополученный органический трафик через контекстную рекламу. Этот инструмент Яндекса неизбежно отберет часть SEO-трафика, поэтому бизнесу важно использовать ДМ, иначе трафик уйдет конкурентам.
В ближайшее время Динамические места будут покрывать 50–80% коммерческих запросов
В SEOWORK уже доступны:
- данные о том, как конкуренты используют ДМ
- статистика показов и кликов по запросам и страницам
- а также ответы на вопросы:
Особую ценность представляют два новых экрана — «Страницы» и «Запросы». Они работают на основе данных API Яндекс.Вебмастера. При этом сам Вебмастер хранит данные лишь за две недели, а SEOWORK накапливает историю, становясь уникальным хранилищем этой информации.
Для каких задач нужна такая аналитика? Например:
- Подобрать страницы для продвижения. Можно отфильтровать страницы со средней органической позицией с 10-го по 20-е место — именно они являются идеальными кандидатами для запуска рекламы в Динамических местах.
- Контролировать результаты. Можно сравнивать периоды до и после запуска рекламной кампании, чтобы оценить ее эффективность по конкретным страницам или запросам.
На каких данных работает модуль «Динамические места»
Для качественной аналитики необходима интеграция с Яндекс Вебмастером и Метрикой, а также загруженные в проект запросы.
Важный вывод: стоимость трафика через этот инструмент может быть в 2–5 раз ниже, чем в классическом контексте. Поэтому SEO и контекст неизбежно начинают «дружить»: анализ происходит преимущественно на стороне SEO, и контексту приходится учитывать эти данные.
Подробнее о модуле «Динамические места» читайте в базе знаний в разделах «Конкуренты» и «Трафик» →
#2 ИИ ответы: аналитика AI-блоков поиска
ИИ ответы — это блоки с ответами от искусственного интеллекта: «Поиск с Алисой» в Яндексе и «Обзор от ИИ» в Google. Новый модуль показывает, насколько ваша семантика охвачена этими блоками.
Блоки ИИ ответов наиболее заметны в информационных тематиках, коммерческие ниши страдают меньше. Больше всего потерь сейчас у инфосайтов, медицины, услуг и работы. Но сам факт появления ИИ ответов не всегда означает большую потерю трафика. Важно проводить собственные исследования — сравнивать запросы, которые попали в ИИ ответы и которые не попали, а после сравнить CTR. Важно смотреть в детали — общие цифры по рынку малоприменимы к вашему бизнесу.
Что должен делать бизнес? Прежде всего – считать деньги. Смотрите, какую часть вашего реального дохода затрагивают ИИ блоки
Оценить, сколько времени и сил целесообразно инвестировать в продвижение в блоке ИИ ответов, поможет модуль «Нейроответы», который показывает:
В 2026 году наша команда запустит отдельный продукт DATAFORCE AI, который позволит изучать конкурентов внутри ИИ ответов. Вам интересно узнать больше о DATAFORCE AI?
Для каких задач нужна такая аналитика? Например: улучшить репутацию и влияние бренда. Появление в ИИ ответах усиливает восприятие проекта как эксперта. В платформе вы сможете анализировать брендовый спрос в разрезе продуктов. Например, можно увидеть, как меняется популярность «брокерского обслуживания» в банках или как конкурируют онлайн-кинотеатры в разделе «сериалы».
На каких данных работает модуль «Нейроответы»
В этом модуле для аналитики не требуется никаких дополнительных подключений, кроме загруженной в проект семантики. Система автоматически парсит выдачу и определяет, в какой доле ваших запросов встречаются ИИ ответы. Это позволяет оценить масштаб влияния AI на ваш трафик, особенно в информационных тематиках.
Подробнее о модуле «Нейроответы» в базе знаний SEOWORK →
#3 Товарные блоки: новое «золотое дно» для e-commerce
🔗 Что такое Товарные блоки и как с ними работать?
Яндекс радикально перестроил товарную выдачу, чтобы конкурировать с маркетплейсами. От 60% до 90% трафика покрыто Товарными блоками — это блоки «Популярные товары» и «Цены в магазинах».
В ряде тематик до 90% трафика покрыто Товарными блоками, иногда сразу двумя. Трафика в них больше, чем в обычной органической товарной выдаче – это «новое золотое дно», которое пока мало кто системно осваивает
Полнота «присутствия» сайта в товарных блоках Яндекс – теперь одна из ключевых задач SEO. И выполнить её поможет новый модуль SEOWORK. Вы сможете:
- видеть, где вы, а где ваши конкуренты в этих блоках.
- оценивать процент блоков, в которых вы встречаетесь, и среднюю занимаемую позицию.
- анализировать ассортимент и цены
- а также получите ответы на вопросы:
Для каких задач нужна такая аналитика? Например:
- Находить сегменты высокочастотных запросов и низкого «присутствия» сайта в товарных блоках. Оптимизировать товарные фиды, загруженные в сервис Яндекс.Товары, и растить показатели охвата товарных блоков
- Отслеживать динамику изменений позиций своего сайта относительно конкурентов по запросам и группам запросов;
- Отслеживать конкурентов и динамику их позиций в рейтинге по запросам и группам запросов.
На каких данных работает модуль «Товарные блоки»
Данные собираются платформой автоматически по запросам, загруженным в проект, дополнительных интеграций не нужно.
Подробнее о модуле «Товарные блоки» читайте в базе знаний в разделах «Популярные товары» и «Цены в магазинах» →
#4 Поисковый трафик: все данные в одном окне
Этот модуль решает классическую проблему SEO-специалистов: «я загрузил не все запросы», «я забыл обновить семантику». Теперь все ваши поисковые данные собраны в одном месте!
На каких данных работает модуль «Поисковый трафик»:
- Яндекс.Вебмастер
- Google Search Console
- Яндекс.Метрика (включая цели)
- Парсинг живой выдачи // подробнее о сборе данных читайте в базе знаний →
В результате сбора данных вы получите ответы на вопросы:
Для каких задач нужна такая аналитика?
На экранах «Страницы» и «Запросы» вы увидите полный список URL и поисковых фраз, по которым вас находят, с полной метрикой: клики, показы, CTR, позиции, а также данные о трафике и конверсиях из Метрики. Это позволит:
- Находить страницы с трафиком, которых нет в вашем проекте, и быстро добавлять их.
- Анализировать тренды: какие запросы растут, а какие падают.
- Сравнивать эффективность страниц в разных поисковых системах.
#5 Спецэлементы
Прежде в SEOWORK этот модуль назывался «Колдунщики». Однако после обновления мы пересмотрели логику раздела и перенесли его в меню «SEO 360». Обновленный модуль «Спецэлементы» помогает увидеть, какие нестандартные блоки появляются по запросам и как они влияют на видимость сайта. Про аналитику таких элементов в выдаче читайте в статье «Колдунщики – убийцы CTR?» →
Заключение
Это обновление SEOWORK стало одним из самых масштабных за всё время работы сервиса – функциональность платформы фактически удвоилась. В одном релизе появились модули для динамических мест, ИИ ответов, товарных блоков, спецэлементов и поискового трафика.
Теперь вы можете не просто наблюдать изменения в выдаче, но и контролировать весь ландшафт поисковой страницы: понимать, где именно теряется или появляется трафик, как ведут себя конкуренты, сколько денег затрагивают новые элементы SERP и какие точки роста открываются для каждого продукта или категории.
Все нововведения уже доступны в кабинетах SEOWORK для тестирования и использования. Активно знакомьтесь с функционалом и делитесь с нами впечатлениями и своими пожеланиями 🙂









